Ilmanlaadun jatkuva mittaus ja seuranta
UniqAir Cloud ilmanlaadun mittaamiseen ja seurantaan.
Laadukkaat anturimme auttavat havaitsemaan muutokset sisäilman laadussa. Pilvipohjainen valvontasovellus kertoo yhdellä silmäyksellä sinua ympäröivän sisäilman laadun.
Jatkuva ilmanlaadun mittaus ja seuranta
Hyvän sisäilmaston luominen alkaa vallitsevan tilanteen kartoittamisesta. Konkreettisin tapa seurata sisäilman laatua on tietysti omat havainnot ja tuntemukset. Joskus on kuitenkin perusteltua valjastaa huippuluokan mittaustekniikan edut tukemaan omakohtaisia havaintoja.
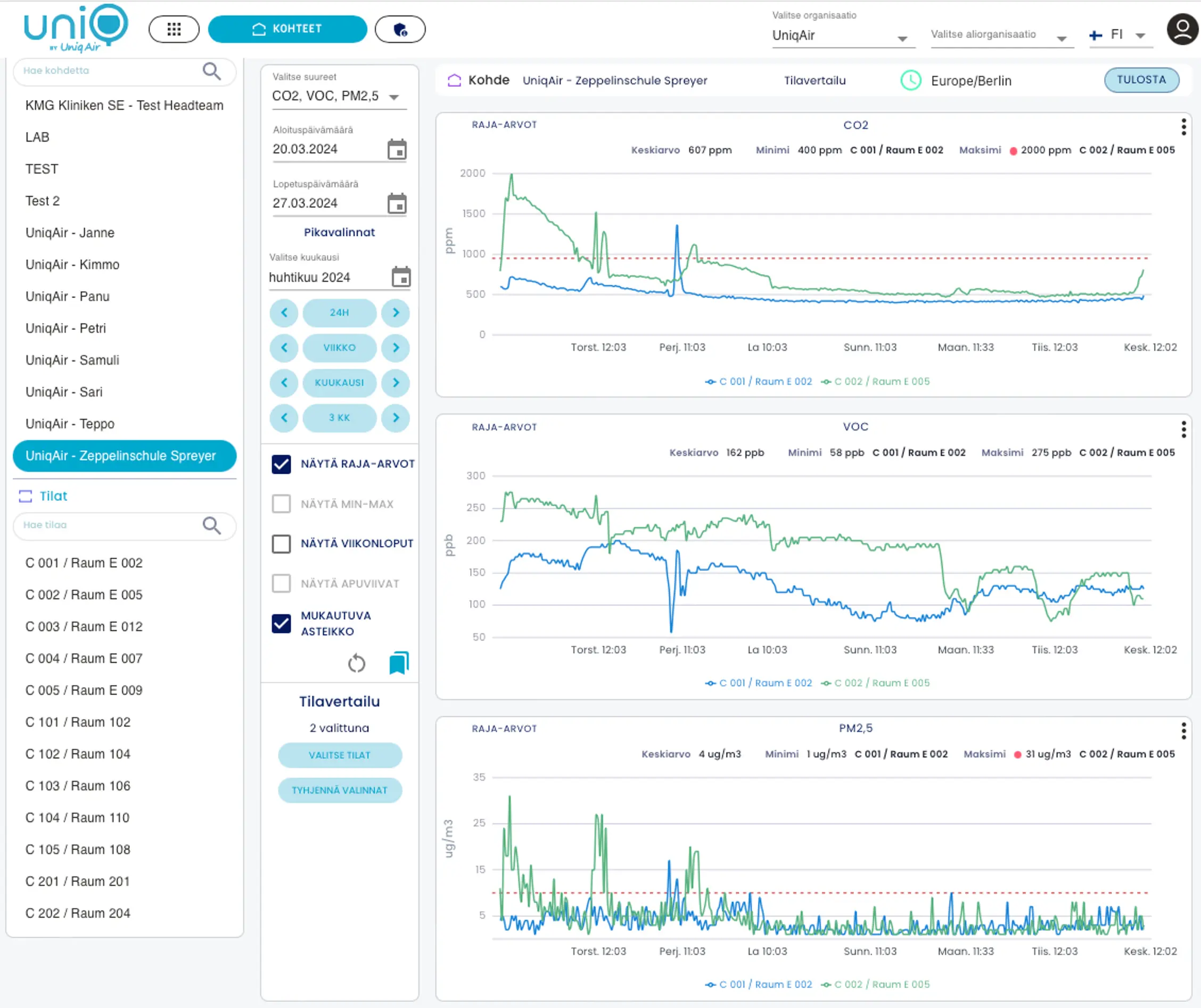
Korkealaatuiset mittalaitteemme mittaavat ilmanlaadun:
- Hiilidioksidi
- Haihtuvat orgaaniset yhdisteet (TVOC)
- Pienhiukkaset (PM 2.5 ja 10)
- Lämpötila
- Kosteus (RH%)
Mitattujen tietojen perusteella on helpompi ryhtyä toimenpiteisiin sisäilman laadun parantamiseksi. Järjestelmän luomat raportit auttavat hallitsemaan sisäilmaasi.
Kartoitamme kanssasi tilat, joiden ilmanlaatua haluatte seurata ja teemme suunnitelman ilmanlaatuantureiden lukumäärästä ja sijoittelusta.
Tuomme ilmanlaatuanturit sovittuna ajankohtana ja sijoittelemme/asennamme ne suunnitelman mukaisesti kohteeseen sekä kytkemme anturit UniqAir Cloud pilvipalveluun.
Saatte omat tunnukset UniqAir Cloud pilvipalveluun ja voitte seurata kaikkien teille asennettujen ilmanlaatuantureiden mittauksia reaaliaikaisesti.
Huolehdimme palvelun ylläpidosta ja tarvittaessa saat meiltä asiantuntija-apua ilmanlaatumittausten tulkinnassa ja toimenpidesuosituksia ilmanlaadun ylläpitoon ja parantamiseen.
Ilmanlaadun jatkuva mittaus ja seuranta


